FME Flow from Safe

Jobs dashboard

The Jobs Dashboard combines basic statistical information about the execution of FME jobs, as well as advanced analytics that allow conclusions to be drawn about successful capacity and job configuration.

Features:

  • Job statistics aggregated across workspaces, engines, result, etc.

  • Historical processing time of jobs

  • Historical view of the execution of jobs and their aggregated waiting times

  • Distribution of jobs across engines

  • Average CPU utilization of the engines during processing

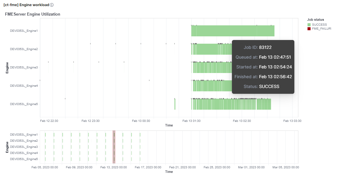
  • Graphical representation of engine utilization on a timeline

This results in the following optimization options:

  • Planning better utilization of engines and servers

  • Detection of misconfigurations in the relationship between engines, queues and jobs

  • Checking the current hardware configuration with regard to the operation of FME Flow

fme engine stats

A practical planning tool can be the display of the time utilization of the FME engines. Periods with low loads are quickly identified and can therefore be used for optimal utilization planning.

fme engine utilization

Job log dashboard

The logs dashboard enables convenient access to the log data of the jobs and has a selection of relevant fields for the table already preconfigured.