Einleitung

Der Betrieb einer erfolgreichen und umfassenden GeoIT-Lösung setzt sich aus unterschiedlichen Aspekten zusammen. Neben Systemstabilität und stabilen (Karten-)Diensten mit zügigen Antwortzeiten gehört auch die Transparenz der Aktivitäten aller geospezifischen Architekturkomponenten dazu. Weiterhin ist der Erfolg eines digitalen Dienstleistungsangebots an die intuitive Bedienbarkeit gekoppelt. Dieser kann zumeist nicht ad hoc erreicht werden, sondern findet mittels mehrerer Verbesserungszyklen auf einer guten Datenlage zu den tatsächlichen Nutzerinteraktionen statt.

Der service.monitor schafft die hierfür notwendige Transparenz, indem er kontinuierlich

  • Betriebsdaten,

  • Log-Dateien,

  • die Qualität der Dienste und

  • die Interaktionen der Anwender

erfasst und analysiert. Seine Ergebnisse liefern die notwendigen Informationen für die gezielte fortlaufende Optimierung Ihrer GeoIT-Lösung.

Analytics

Dank der Analytics-Möglichkeiten des service.monitor sind Anbieter von Geo-Diensten in der Lage, den Betrieb und die Nutzung Ihrer Anwendungen schnell und umfassend zu analysieren. Moderne Web-Analytics-Methoden der für map.apps optimierten Komponente gewähren Einsicht in das konkrete Verhalten der Anwender — kontinuierlich, automatisiert und datenschutzkonform. Weiterhin können viele an einer GeoIT-Lösung beteiligten Softwareprodukte und Komponenten ihre Informationen zu einer übergreifenden, integrierenden Analyse bereitstellen.

map.apps Dashboard
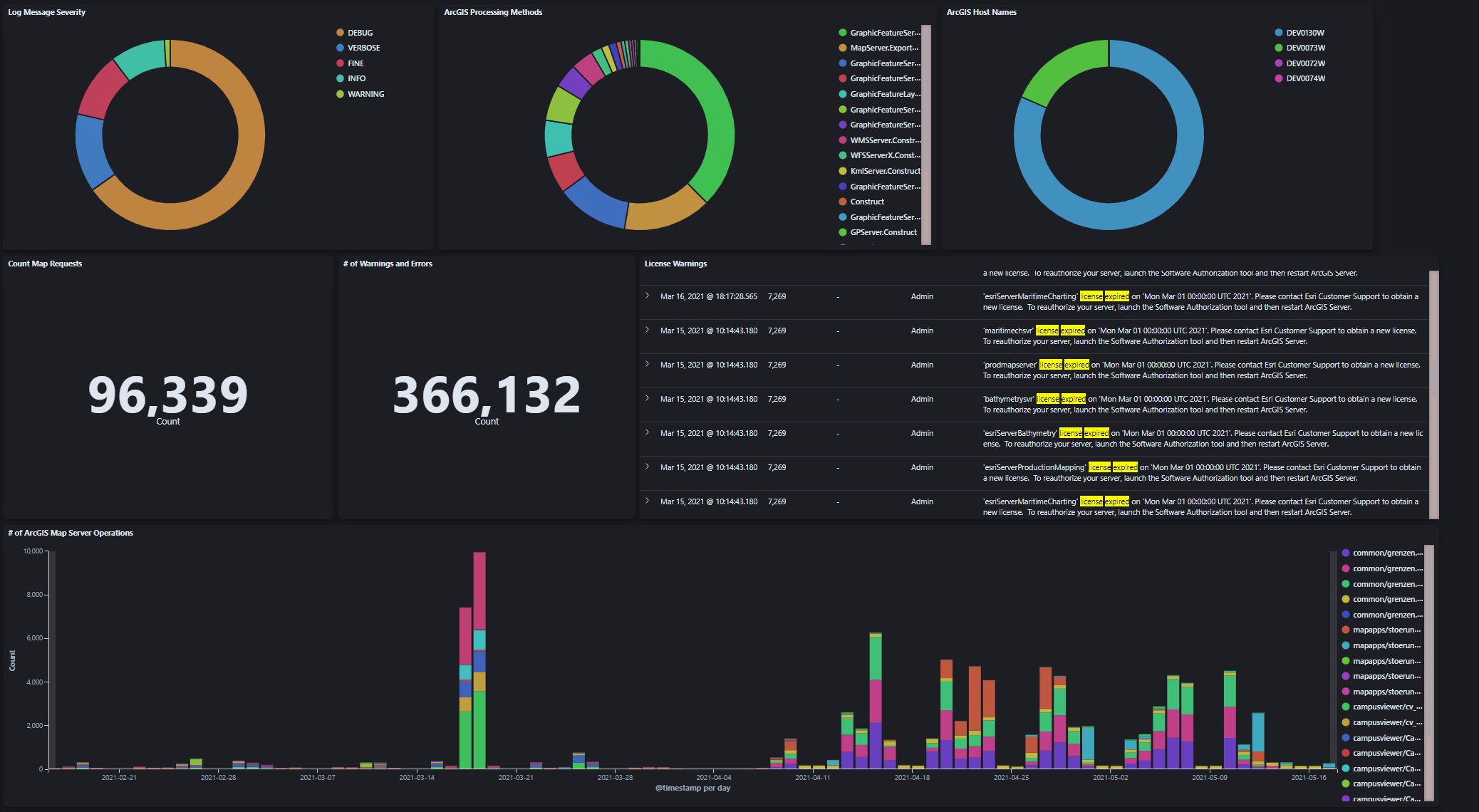
ArcGIS Kibana Dashboard

System- und Betriebsdaten

IT-Systeme nehmen an Komplexität zu:

  • Bezüglich der Art wie sie betrieben werden (Virtualisierung, Container),

  • wie granular ihre Komponenten definiert sind (z.B. Microservices) und

  • wie ambitioniert die Anwendungsfälle sind, die ein System lösen können soll.

Der erhöhten Komplexität kann mit Informationstransparenz begegnet werden. Potenziell alle an einer GeoIT-Lösung beteiligten Produkte und Komponenten übergeben die ihnen vorliegenden Informationen (z.B. zur Nutzung oder über ihren Betrieb an sich) an eine zentrale Instanz. Mit übersichtlichen, dynamischen und interaktiven Dashboard können diese Informationen zentral eingesehen, aggregiert und statistisch ausgewertet werden. service.monitor stellt dazu notwendige Komponenten und Konfigurationen zur Verfügung, um ArcGIS Enterprise und con terra Applikationslogs initial zu integrieren.

Nutzerinteraktionen

Die in übersichtlichen Dashboards aggregierten interaktiven Widgets geben unter anderem Auskunft über

  • die Nutzungsfrequenz der Dienste,

  • favorisierte Funktionen,

  • beliebte Regionen,

  • gesuchte Inhalte oder

  • verwendete Endgeräte.

Hierbei ermöglichen unterschiedlichste Filter eine fokussierte Nutzung der Analyse-Funktionalität, z.B. für einzelne Apps oder spezifische Endgeräte.

Die gewonnenen Erkenntnisse liefern Auskunft darüber, wie der Ausbau der eigenen Dienstleistung effizienter und vor allem an den tatsächlichen Anforderungen der Endanwender ausgerichtet werden kann. Dies erhöht die Nutzerakzeptanz und sorgt darüber hinaus für eine hohe Kosteneffizienz.

Monitoring

Die Monitoringfunktionen ermöglichen die Überwachung verschiedener geo-affiner Dienste-Typen (OGC, ArcGIS, FME, INSPIRE) in konfigurierbaren Zeitintervallen. Bei Unterschreitung der definierten Mindeststandards für einen Dienst wird der Verantwortliche umgehend per E-Mail, SMS oder Webhook benachrichtigt. Weiterhin stehen umfangreiche Optionen zur statistischen Auswertung zur Verfügung. Antwortzeitverhalten, Kennzahlen zu Verfügbarkeit oder Fehlermeldungen/Warnungen lassen sich direkt online, als Report oder in einer übersichtlichen MS-Excel-Darstellung anzeigen. Zusätzlich besteht die Option der Übergabe der aufgezeichneten Daten an den Analytics-Bereich, um die Daten auf Kibana-Dashboards analysieren zu können.

Das Monitoring kann mittels Rest API in unterschiedlichste Infrastrukturen und Anwendungen integriert werden. Zudem ermöglicht ein Status-Widget die einfache Integration von interaktiven Diagrammen in externe Webanwendungen.

Alles zusammen — Mehrwert für GeoIT-Lösungen

service.monitor integriert sich querschnittlich in GeoIT-Lösungen und kann potenziell auf allen System-Ebenen Informationen sammeln, normalisieren und für die spätere Ansicht und Analyse in den Dashboards verfügbar machen. Durch den offenen Ansatz zur Integration — insbesondere auch durch die Nutzung des Elasticsearch Stack — bietet das Produkt neben den Standard-Anwendungsfällen

  • Nutzerinteraktionsdaten aus map.apps und security.manager

  • Log-Daten

    • aus con terra Produkten

    • von ArcGIS Enterprise

    • von FME Flow

  • Visualisierung und Aggregation von Monitoring-Daten

vielfältige Optionen, um den individuellen Informations- und Analysebedarf auf allen Ebenen eines IT-Systems zu bedienen. Naheliegende Integrationen oder Erweiterungen sind:

  • Nutzung von Elasticsearch Metricbeat

  • Integration von HTTP Access Log Dateien

  • Log-Dateien aus Standard-IT-Komponenten (Datenbanken, Container, …​)

  • individuelle Integrationen mit GeoIT-Software-Produkten

Funktionsübersicht

Analytics

  • Datenerfassung in/von

    • con terra Produkte — Logdaten

    • map.apps oder security.manager Nutzungsdaten

    • ArcGIS Server oder Portal for ArcGIS — Logdaten

    • FME Flow

    • Monitoring-Daten

    • viele weitere möglich

  • Datenanalyse

    • zur Verwendung von map.apps Apps, Tools & Bundles, Suchausdrücken und Area of interests (und vieles mehr)

    • zum Verständnis zum Betrieb von con terra Produkten

    • zu Aspekten des Betriebs von ArcGIS Enterprise

    • zu Fragen der Nutzung von FME Flow

    • zur langfristigen Entwicklung von Diensten unter Monitoring

Teilbereich Aspekt Erklärung

map.apps Nutzerinteraktionen

Apps, Tools, Bundles, Extents, Clients, Interaktionsströme

sämtliche Aspekte der Interaktion

security.manager EE Zugriffe

Nutzung von geschützten Diensten, Zugriffe auf die Webapplikationen

alle HTTP-Requests

con terra Anwendungen: Logdaten

Loginformationen aller con terra Produkte (Webapplikationen)

detaillierte Informationen über den Betrieb von con terra Produkten

ArcGIS Enterprise: Logdaten

Loginformationen von ArcGIS Server, Portal und DataStores

detaillierte Informationen über den Betrieb von ArcGIS Enterprise Komponenten

ArcGIS Enterprise: SOC Prozese

Erfassung von SOC-Prozessdaten über Elasticsearch Metricbeat

detaillierte Informationen über die Nutzung von System-Ressourcen durch ArcGIS SOC Prozesse

FME Flow: Betriebs- und Logdaten

Informationen zu Jobausführung und Logdaten

detaillierte Informationen über Jobs, Schedules und Log-Daten

service.monitor Monitoring

Informationen zu allen Monitor-Job-Ausführungen

alle Informationen über Dienst-Testungen, bereit zur Aggregation und Analyse in Elasticsearch

Monitoring

  • Sicherstellung der Verfügbarkeit von Geo-IT-bezogenen (HTTP) Services

    • ArcGIS Server

    • OGC WMS/WFS/WCS (und mehr)

    • FME Flow

    • con terra Produkte

    • ArcGIS EGDB Direct Connect Datenbankverbindungen

    • Elasticsearch Server

    • jeder HTTP Endpoint

  • Breite Unterstützung für die einfache Erstellung von Überwachungsaufträgen

    • Harvesting von Dienst-URLs

    • Unterstützung über Beispielanfragen

  • Benachrichtigung bei Serviceausfällen und Fehlern über

    • E-Mail

    • Twitter

    • SMS

    • Microsoft Teams und Slack

    • SNMP Protokoll

    • JSON Web hooks

  • Überprüfen Sie die Antwort des Servers über

    • Standard-Antwort-Analyse

    • Erwartung an die Antwortzeit des Dienstes

    • Kundenspezifische Erwartungen an die Antwort des Servers wie z.B.

      • enthält Zeichenkette

      • regulärer Ausdruck trifft zu

      • Anzahl der Textauftritte

      • Prüfung von HTTP-Antwort-Headern

Fragestellungen & Mehrwerte

service.monitor kann durch die oben beschriebenen Fähigkeiten konkrete Fragestellungen direkt beantworten und bietet unmittelbaren Mehrwert für Entwicklung, Betrieb und Management.

  • Wie viele Interaktionen gibt es im Moment in meiner GeoIT-Lösung?

  • Wie ist das Antwortverhalten meines ArcGIS Servers im Verlauf von Werktagen?

  • Welche Fehlermeldungen werden gerade in meiner GeoIT-Lösung protokolliert?

  • Wo ist der beste Time Slot für meinen neuen geplanten FME Job?

  • Wie ist die durchschnittliche Auslastung meiner FME Flow Engines?

  • Wie hoch ist der Anteil an fehlgeschlagenen ArcGIS Requests?

  • Welche Portal for ArcGIS Items werden besonders häufig gefunden?

  • Wie ist die langfristige Entwicklung der Antwortzeiten der Dienste, die im Monitoring befindlich sind?

  • Wie viele Requests werden von security.manager verarbeitet?

  • Gibt es aktuelle Meldungen zum Lizenzstatus von ArcGIS Enterprise?

  • Kommt es zu vielen fehlgeschlagenen Anmeldeversuchen am Portal?