FME Flow von Safe

Jobs Dashboard

Das Jobs Dashboard verbindet grundlegende statistische Informationen über die Ausführung von FME Jobs, sowie weitergehende Analysen, die Rückschlüsse auf die erfolgreiche Kapazität und Job-Konfiguration zulassen.

Features:

  • Job-Statistiken aggregiert über Workspaces, Engines, Ergebnis usw.

  • Historische Prozessierungszeit von Jobs

  • Historische Ansicht der Ausführung von Jobs und deren aggregierte Wartezeiten

  • Aufteilung der Jobs über Engines

  • Durchschnittliche CPU-Auslastung der Engines bei der Prozessierung

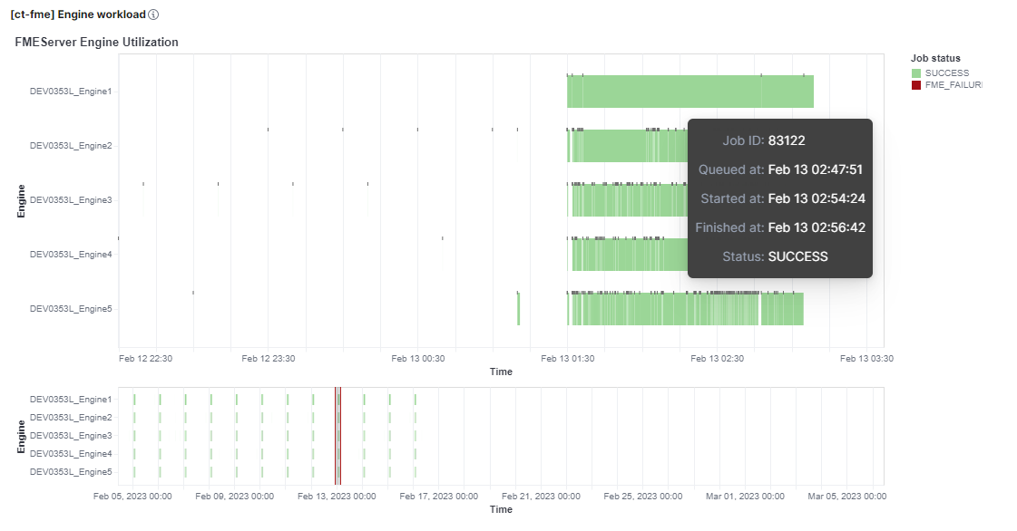
  • Grafische Darstellung der Engine-Belegung auf einem Zeitstrahl

Daraus resultieren folgende Optimierungsmöglichkeiten:

  • Planung der besseren Auslastung von Engines und Server

  • Detektion von Fehlkonfigurationen im Verhältnis von Engines, Queues und Jobs

  • Überprüfung der aktuellen Hardwarekonfiguration im Hinblick auf den Betrieb von FME Flow

fme engine stats

Ein praktisches Planungswerkzeug kann die Darstellung der zeitlichen Auslastung der FME Engines sein. Zeiträume mit wenig Belastung werden schnell identifiziert und können so für eine optimale Auslastungsplanung verwendet werden.

fme engine utilization

Job Log Dashboard

Das Logs-Dashboard ermöglicht den komfortablen Zugriff auf die Logdaten der Jobs und hat eine Auswahl an relevanten Feldern für die Tabelle bereits vorkonfiguriert.